SHUBH DHAR
AI Engineer & Data Scientist · AI and Information Systems at UW (GPA 3.95). Shipping production-grade GenAI and agentic systems end-to-end, backed by 2 years of industry AI engineering.
Seattle, WA
Medical device availability lift
Seawoods · AI Inventory Maximizer
User engagement rate lift
Viral Fission · Churn & engagement model
Real-time app data managed
Azure · MongoDB · BigQuery
Prophet forecast MAPE on PNW power prices
Energy Risk Analytics Platform
Experience
- Led development of the "AI Inventory Availability Maximizer," an end-to-end AI resource management platform that shipped to production and lifted medical device availability by 12% through predictive modeling, automated forecast-to-fulfillment workflows, and a GenAI chat interface.
- Built a tool-calling LLM assistant with RAG loops that let non-technical staff query inventory data, trigger forecasting tools, and retrieve fulfillment recommendations in natural language, reducing manual lookup time for clinical ops teams.
- Designed agentic workflows around the forecasting engine so the assistant could chain data retrieval, model inference, and recommendation generation in a single conversational loop.
- Deployed ML algorithms (Random Forests, neural networks, Gradient Boosted Trees) and a multivariate experimentation engine to drive continuous iteration on model quality.
- Led AI research on Indian healthcare and financial market trends, building data pipelines with the Seeking Alpha API, storing large-scale data in PostgreSQL, and applying supervised models to predict market dynamics for faculty-led research.
- Compared multiple supervised ML models (Random Forest, Gradient Boosting, Logistic Regression) to predict healthcare and financial company performance from online ratings, reviews, and sentiment signals.
- Led Viral Fission's official data platform and AI model build, shipping a churn propensity model and engagement features that lifted user engagement rate by 14%.
- Developed a real-time data platform managing 10 TB+ of app usage data across Azure, MongoDB, and BigQuery.
- Delivered interactive Tableau and Power BI dashboards to support product decision-making for the leadership team.
Featured Projects
- Built an integrated decision support system using CNN-based plant disease detection, a crop recommendation engine trained on soil and weather data, and an intelligent fertilizer prediction model.
- Shipped the full stack end-to-end: Python/Flask backend, HTML/CSS/JS frontend, MySQL database, and IoT hardware integration (Arduino Uno, Raspberry Pi, DHT11, Soil Moisture Sensors).
Product Walkthrough
Crop & Fertilizer Prediction: The interface shows the ML model recommending 'blackgram' and '14-35-14' fertilizer based on soil NPK, pH, and environmental sensor data.
- Built an AI-powered financial companion for Sound Credit Union in under 24 hours at HuskyHack 2025, featuring a RAG-based chatbot that answered user questions over their account data and a gamified financial health dashboard with life-event detection.
- Shipped the full experience end-to-end — chat-driven loan analysis (e.g. parsing a $1M Lamborghini ask into payment + APR scenarios), cross-bank account optimization, a 0–100 financial health score with Level/XP gamification (Savings Rate, On-Time Payments, Budget Usage sub-scores), achievement unlocks (Budget Master, Savings Streak, Reward Hunter, Bill Ninja), 6-month income vs. expenses + savings-progress charts, and life-event detection that surfaces contextual recommendations (auto-loan pre-qual at 3.2% APR, multi-lender rate compare, credit-score uplift, monthly budget impact) — then presented to Sound Credit Union stakeholders.
Product Screenshots
SoundGuide AI chatbot analyzing cross-bank benefits alongside proactive notifications. Bill reminders, low-balance alerts, and savings milestones.
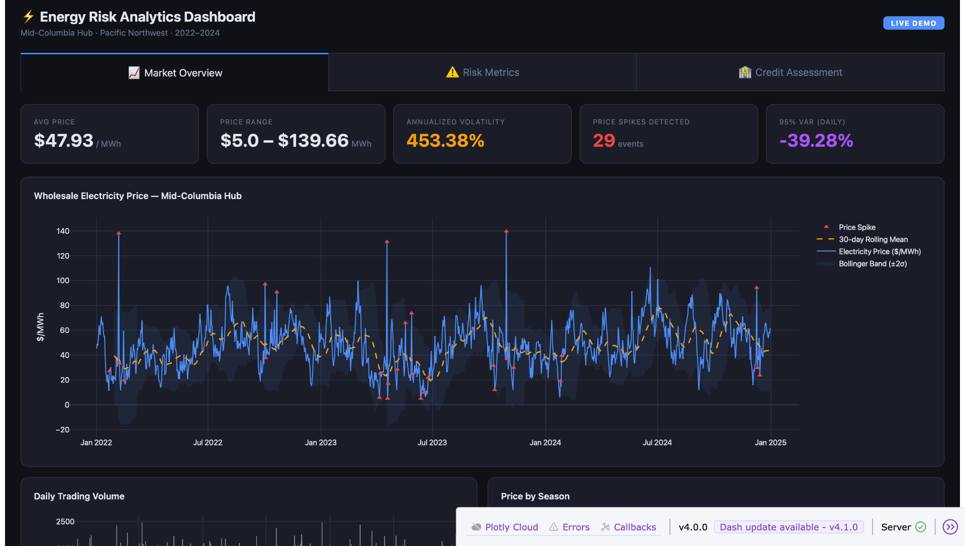
- Built an end-to-end electricity market risk analytics platform with a Python/Plotly Dash dashboard covering market analytics, VaR/CVaR risk metrics, price spike detection, and counterparty credit scoring across 15 counterparties (A/BBB/BB ratings).
- Developed an R-based ARIMA/Prophet 90-day forecasting module on Pacific Northwest Mid-Columbia Hub prices (Prophet MAPE 25.9%, RMSE $16.04/MWh).
Dashboard & Model Previews
Market Overview: Mid-Columbia Hub wholesale electricity prices, 2022–2024, with Bollinger Bands, 30-day rolling mean, and automatic price spike detection.
Education
University of Washington
MS Information Management, Data Science & AI Engineering
GPA 3.95
Sep 2025 – Present
University of Mumbai
BTech Information Technology
GPA 3.7
Aug 2019 – Jul 2023
IBM
4-year AI Engineering Certification
GPA 3.75 · Top 10%
IBM AI Digital Badge